1、涡街流量计
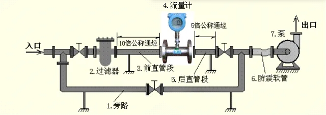
根据HG20507-2014《自动化仪表选型设计规范》中规定,涡街流量计的直管段长度上游宜为15D~50D;当上游加整流器时,直管段长度应≥10D,下游应≥5D。如下图所示:

2、涡轮流量计
涡轮流量计的直管段长度上游不应小于20D,下游不应小于5D。
另外涡轮流量计应安装在水平管道上,使液体充满整个管道,宜设上下游截止阀和旁路阀,必要时在上游设置过滤器,下游设置排放阀。如下图示:

3、孔板流量计
孔板流量计上游直管段长度通常要求为管道直径的10倍以上,下游直管段长度通常要求为管道直径的5倍以上。更详细的要求请参考GB 50093-2013《自动化仪表工程施工及质量验收规范》中附录B中要求。
4、电磁流量计
电磁流量计安装方向可垂直、水平,也可倾斜,垂直安装时,液体应自下而上,对液固两相介质宜垂直安装。
当电磁流量计安装在水平管道上时,应使液体充满管道,上游直管段长度不小于5D,下游不应小于3D。如下图示:

5、超声波流量计
超声波流量计一般要求安装位置上游直管段≥10D,下游直管段≥5D,安装位置距上游水泵距离≥50D。

6、科氏力质量流量计
HG20507-2014《自动化仪表选型设计规范》中规定,选用科氏力质量流量计测量流量时,液体介质应充满仪表测量管,直管段长度无要求。
SH/T 3104-2013《石油化工仪表安装设计规范》中规定,科氏力质量流量计宜安装在水平管道上,当安装在垂直管道上时,流体宜自下而上流动,且出口侧宜有2D以上的直管段长度。